Skip to content

Run Reports

When you run tests with Testomat.io, the system generates a Run Report displaying your test results. You can view these reports in two ways: basic view and extended view. Let’s explore each option.

Clicking on the Test Run will toggle Run Report screen in basic view.

Testomat.io - RunReport

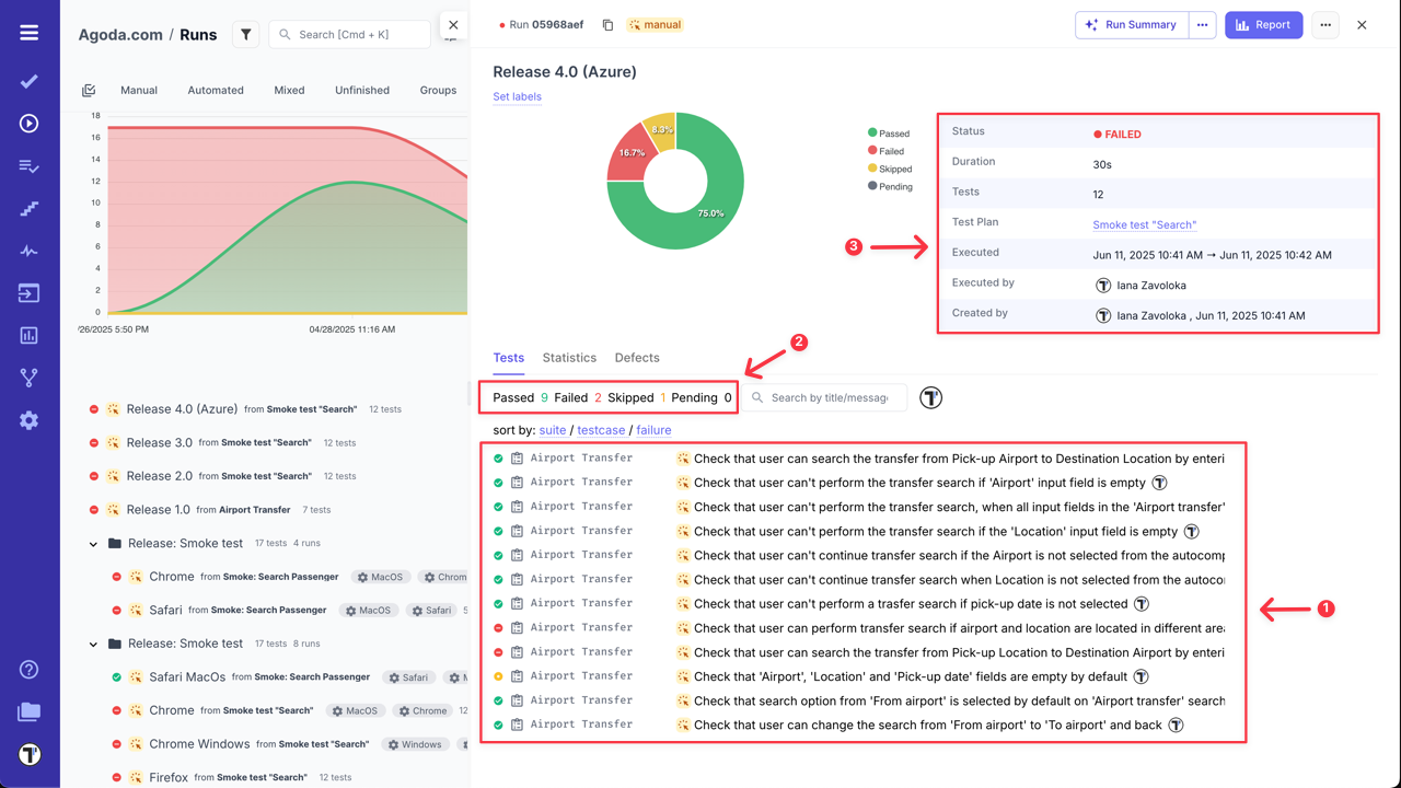
In this basic Run Report, you can:

  1. View a list of test cases.
  2. Check their statuses (Passed, Failed, Skipped, Pending, Custom statuses).
  3. Review general information on the Run Result.

Testomat.io - RunReport

  1. Sort test cases by suite, test case names or failure status.
  2. Filter test cases by status, type, added messages, custom statuses, or assignees.

Testomat.io - RunReport

  1. Search test cases by title or message.

Testomat.io - RunReport

  1. Customize test cases view - (learn more in the How to Customize Test Cases View section).

Testomat.io - RunReport

Additionally, click on any test case within the run report to open it and view its details.

Testomat.io - RunReport

Moreover, you can view the history of run results for selected test case by filtering them by group name, defects, labels or environment.

Testomat.io - Test result history in RunGroup

You can also check overall Statistics by suites/tags/labels/assignees/priorities/custom statuses for the selected test run.

Testomat.io - Test run Statistics

Testomat.io allows you to customize the dispalay of test cases within a Run Report.

This feature helps you:

  • Show or hide columns such as test status, duration, labels, tags, priority, etc.
  • Focus only on the data most reelvant to you or your team.
  • Tailor the report layout for different review needs.

To cusmozite your Run Report view, follow next steps:

  1. Select any Run.
  2. Click the ‘Custom view’ button to open the configurable view instantly.

Testomat.io - RunReport Customization

  1. Click the ‘Settings’ icon to access ‘Runs List Settings’.
  2. Adjust Run view:
  • Select/deselect columns to show only the data you need.
  • Set each column width (px), to suit your preferences (or leave empty for automatic sizing).
  1. Click the ‘Save’ button to apply your changes.

Testomat.io - RunReport Customization

You can also adjust each column width manually, in this case changes will save automatically.

Testomat.io - RunReport Customization

If you click the ‘Report’ button from Basic Run Report view, you will see the extended view of the Run Report.

Testomat.io - RunReport

In the extended report view, you can:

  1. View a list of tests.
  2. Check their status (Passed, Failed, Skipped, Pending, Custom statuses).
  3. See overview of all executed tests grouped by suites, tags, labels, assignees, or priorities.
  4. Review the Run Report Summary.

Testomat.io - RunReport

  1. Check ‘Flaky Tests’ Analytics, if applicable.

Testomat.io - RunReport

  1. Sort suites by Name and Failed status (as well works for Tags, Labels, Assignees, Priorities, Custom Statuses) in the Overview widget.

Testomat.io - RunReport

  1. Filter test cases by status, type, added messages, custom statuses, or assignees.

Testomat.io - RunReport

  1. Search test cases by title or message.

Testomat.io - RunReport

Similar to the basic run report view, click on a test case to see its details or the history of run results.

All tabs view

The same as for Runs, you can also view RunGroups Reportes. To open RunGroup Report basic view, simply click on its name - RunGroup Report window will be displayed with general information and runs summary.

Testomat.io - Test Runs in a created RunGroup

For more information go to the RunGroup Report Basic View section ‘RunGroups’ page.

From RunGroup Report Basic View you can open Combined Report for RunGroups, by clicking on the ‘Combined Report’ button. This Report is designed to help you aggregate and analyze the results of multiple test runs within a single view. You can find more information about this report in Combined Report for RunGroups section on ‘RunGroups’ page.

Testomat.io allows you to export Run Reports as a spreadsheet (XLSX file) to obtain your test data.

Download Multiple Run Reports in One File:

  1. Go to Runs.
  2. Enable ‘Multi-select’.
  3. Select the Runs you want to download.
  4. Click the ‘Extra menu’ button.
  5. Select ‘Download’ option.

Testomat.io - export as Spreadsheet

Download a Separate Run Report:

  1. Go to Runs.
  2. Select a Run Report.
  3. Click the ‘Report’ button.

Testomat.io - export as Spreadsheet

  1. Click the ‘Extra menu’ button.
  2. Select ‘Download as Spreadsheet’ option.

Testomat.io - export as Spreadsheet

Testomat.io also allows you to export your test run results as a PDF report. This feature enables easy sharing and archiving of test outcomes outside of Testomat.io.

You can generate a structured PDF report with test execution details in two ways:

  1. Go to Runs.
  2. Select a Run Report.
  3. Click the ‘Extra menu’ button.
  4. Select ‘Export as PDF’ option.

Testomat.io - export as PDF

OR

  1. Go to Runs.
  2. Select a Run Report.
  3. Click the ‘Report’ button.

Testomat.io - export as PDF

  1. Click the ‘Extra menu’ button.
  2. Select ‘Export as PDF’ option.

Testomat.io - export as PDF

Example of Test Run Report in PDF format

Testomat.io - export as PDF

Use cases for PDF Reports:

  • Sharing results with stakeholders: Quickly generate a portable summary of test outcomes for product owners, QA managers, or external partners who may not have access to the platform.

  • Audit and compliance documentation: Maintain a formal record of test results in a fixed format for compliance, certification, or audit purposes.

  • Team retrospectives and reviews: Use the PDF report to review test coverage and outcomes during retrospectives or sprint reviews without relying on live access to the system.

You can share your Run Report for external access from the Extended report view using two options: ‘Share Report by Email’ or ‘Share Report Publicly’.

  1. Open Extended report view.

Testomat.io - Share Report

  1. Click the ‘Extra menu’ button.
  2. Select ‘Share Report by Email’ option.

Testomat.io - Share Report

  1. Enter one or multiple emails, separated with commas, in the displayed modal.
  2. Click the ‘Send’ button.

Testomat.io - Share Report

Example of the email with Run Report

Testomat.io - Share Report

  1. Open Extended report view.

Testomat.io - Share Report

  1. Click the ‘Extra menu’ button.
  2. Select ‘Share Report Publicly’ option.

Testomat.io - Share Report

  1. Select ‘Expiration Date’ (7 days is set by default).
  2. ‘Protect by passcode’ is enabled by default for better security (you can disable it if needed).
  3. Click the ‘Share’ button in the displayed modal.

Testomat.io - Share Report

  1. Copy the URL for sharing the report.
  2. Copy and share the Passcode with the link.
  1. Copy and share the Expiration date, if needed.

Testomat.io - Share Report

After the Run Report Public URL is generated, ‘Share’ button will be displayed on the Extended run report page.

Testomat.io - Share Report

Users with access to ‘Public Run Report’ can:

  1. Filter test cases by statuses.
  2. Search test cases by name.
  3. Copy the URL for sharing the Run report.
  4. Check ‘Full Report’ (only users with project access).

Testomat.io - Share Report

Select test runs to see a visual display of their similarities and differences. Compare your run reports and analyze them by parameters such as Flaky, Reviewed, Degraded, and more.

To compare Runs:

  1. Enable Multiselection.
  2. Select the Runs you want to compare.
  3. Click the ‘Compare’ button.

Testomat.io - Compare Test Runs

This feature is also available for RunGroups, allowing you to compare test results from different runs within a single RunGroup. You can find more information about it in the Combined Report for RunGroups section on ‘RunGroups’ page.